
-
ნინო მჭედლიშვილი - კომენტარები არ არის
- ივლისი 15, 2025
Google-მა განაახლა თავისი სარეკლამო ინსტრუმენტი, Google Keyword Planner-ი.
ახლა უკვე შეგიძლიათ, ზუსტად ნახოთ, თუ რამდენი ადამიანი ეძებს კონკრეტულ სიტყვას არა ზოგადად, არამედ კონკრეტულ ქალაქში, რეგიონში და თანაც, რა მოწყობილობით (კომპიუტერით თუ ტელეფონით).

- ადრე: Google Keyword Planner-ი გეუბნებოდათ, რომ, მაგალითად, სიტყვას „იყიდე ველოსიპედი“ თვეში 1000 ადამიანი ეძებს.
- ახლა: ახლა კი, ეს ინსტრუმენტი გაცილებით მეტს გეუბნებათ:
- იმ 1000-დან 700 თბილისშია, 150 კი – ბათუმში.
- თბილისელი მომხმარებლების უმეტესობა ტელეფონით ეძებს, ბათუმელები კი – კომპიუტერით.
მარტივად რომ ვთქვათ, ეს დაგეხმარებათ, თქვენი სარეკლამო ბიუჯეტი გაცილებით ჭკვიანურად დახარჯოთ და რეკლამა მხოლოდ იმ აუდიტორიას აჩვენოთ, ვინც ნამდვილად გაინტერესებთ.
სარჩევი
რატომ არის ეს მნიშვნელოვანი?
მარტივად რომ ვთქვათ, ეს განახლება გეხმარებათ, ფული ტყუილად არ გადაყაროთ.
თქვენ წინასწარ გეცოდინებათ, რომელ ქალაქში ან თუნდაც უბანში ღირს რეკლამის გაშვება და რომელში – არა.
მაგალითად: თუ ყვავილების მაღაზია გაქვთ თბილისში, შეძლებთ ნახოთ, თქვენს პროდუქტს უფრო მეტად ვაკეში ეძებენ თუ გლდანში. ასევე გაიგებთ, ტელეფონით ეძებენ თუ კომპიუტერით, რაც სხვადასხვა ტიპის რეკლამის შექმნაში დაგეხმარებათ.

შედეგად, თქვენი რეკლამა მივა ზუსტად იქ, სადაც ყველაზე მეტი პოტენციური კლიენტია და თითოეული დახარჯული ლარი ბევრად უკეთეს შედეგს მოიტანს.
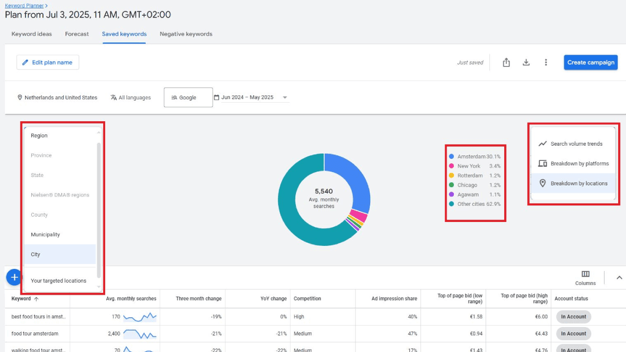
Google Keyword Planner-ის ძირითადი დეტალები:
- მოწყობილობების მიხედვით დაყოფა: პროგნოზები მოიცავს მონაცემებს პლატფორმების დონეზე – მობილური, დესკტოპი და პლანშეტი.
- ლოკაციური ფილტრები: მომხმარებლებს შეუძლიათ, გამოიყენონ ფილტრები ლოკაციის ტიპის მიხედვით, მათ შორის რეგიონის, ქალაქისა და სამიზნე ბაზრის არეალის (DMA) მიხედვით, რაც პროგნოზების კამპანიის მიზნებთან მისადაგების საშუალებას იძლევა.
- ვიზუალური მიმოხილვა: დამატებულია ვიზუალური გრაფიკები, მათ შორის წრიული დიაგრამები, რომლებიც აჩვენებს მომხმარებლების კონცენტრაციას რეგიონების მიხედვით (მაგალითად, ერთ-ერთ მაგალითში 77.4% ამსტერდამიდან).
- დაჯგუფებული საკვანძო სიტყვების იდეები: ეს ფუნქცია ინსტრუმენტში კვლავ ხელმისაწვდომია.
ეს განახლება თავდაპირველად ეტაპობრივად დაინერგა და თავდაპირველად მხოლოდ შერჩეულ ანგარიშებში იყო ხელმისაწვდომი, თუმცა დღეს ის Google Keyword Planner-ის სტანდარტული ფუნქციონალის ნაწილია.
საბოლოო ჯამში
Google Keyword Planner-ის ეს განახლება მნიშვნელოვნად ცვლის რეკლამის განმთავსებლების მიდგომას გეოგრაფიულად გამიზნული კამპანიების შექმნისას. ის ლოკალიზებულ სარეკლამო სტრატეგიებს მეტ სიცხადეს სძენს და მონაცემებზე დაფუძნებული გადაწყვეტილებების მიღების საშუალებას იძლევა.





